
Non, nous n'allons pas parler d'un personnage de l'univers Marvel ici mais d'un outil très pratique pour les admin sys !
Loki est un agrégateur de logs créé et maintenu par l'équipe derrière Grafana. C'est une alternative plus simple à la stack ELK pour la centralisation et la gestion des logs.
Loki se compose de trois composants Promtail, Loki et Grafana que nous verrons brièvement avant de procéder au déploiement.
Promtail est un agent qui expédie le contenu des journaux locaux vers une instance Loki privée ou Grafana Cloud. Il est généralement déployé sur chaque machine sur laquelle des applications doivent être surveillées.
Il agit principalement:
Actuellement, Promtail peut suivre les journaux de deux sources: les fichiers journaux locaux et le journal systemd (sur les machines AMD64 uniquement). source
Tel que cité par les créateurs de Loki, Loki est un système d'agrégation de journaux scalable horizontalement, hautement disponible et inspiré de Prometheus. Loki utilise le même mécanisme de découverte de service que celui de Prometheus et ajoute des étiquettes au flux de journal au lieu de l'indexation. Pour cette raison, les journaux reçus de Promtail se composent du même ensemble d'étiquettes que celui des métriques d'application. Ainsi, il offre non seulement une meilleure commutation de contexte entre les journaux et les métriques, mais évite également la journalisation complète des index.
Grafana est une plate-forme open-source spécialisé dans l'analyse et la surveillance. Il fonctionne spécifiquement sur des données chronologiques provenant de sources telles que Prometheus et Loki. De plus, il vous permet d'interroger, de visualiser, d'alerter sur les métriques quel que soit son emplacement stocké. Il aide à créer, explorer et partager des tableaux de bord et encourage la culture axée sur les données.
Evidemment, si vous ne l'aviez pas encore deviné, nous allons déployer Loki dans un conteneur Docker avec Docker-Compose !
Voici le docker-compose.yml en question :
version: "3.8"
services:
loki:
image: grafana/loki:1.5.0
container_name: loki
restart: always
ports:
- "3100:3100"
command: -config.file=/etc/loki/local-config.yaml
networks:
- loki-network
promtail:
image: grafana/promtail:1.5.0
container_name: loki-promtail
restart: always
volumes:
- /var/log:/var/log
command: -config.file=/etc/promtail/docker-config.yaml
networks:
- loki-network
networks:
loki-network:
Loki et son compagnon Promtail sont maintenant en fonctionnement !
Le lien pour envoyer vos logs est le suivant : http://server:3100/loki/api/v1/push
Si vous utlisez une firewall, ne pas oublier d'ouvrir le port 3100.
Il est très simple d'envoyer les logs Docker directement à Loki : un plugin est disponible pour cela.
docker plugin install grafana/loki-docker-driver:latest --alias loki --grant-all-permissions
Pour vérifier l'installation du plugin, vous pouvez utiliser la commande docker plugin ls :
docker plugin ls
ID NAME DESCRIPTION ENABLED
ac720b8fcfdb loki Loki Logging Driver true
docker plugin disable loki --force
docker plugin upgrade loki grafana/loki-docker-driver:latest --grant-all-permissions
docker plugin enable loki
systemctl restart docker
Plusieurs options existent :
docker run :docker run --log-driver=loki \
--log-opt loki-url="<URL_LOKI>" \
--log-opt loki-retries=5 \
--log-opt loki-batch-size=400 \
grafana/grafana
2. En ajoutant dans vos docker-compose :
logging:
driver: loki
options:
loki-url: "<URL_LOKI>"
loki-external-labels: service={{.Name}}
3. En configurant le driver comme driver par défaut dans Docker :
Pour cela vous devez changer le fichier daemon.json de Docker (dans /etc/docker sur Linux) en ajoutant ceci :
{
"debug" : true,
"log-driver": "loki",
"log-opts": {
"loki-url": "<URL_LOKI>",
"loki-batch-size": "400"
}
}
Après avoir configurer édité le fichier daemon.json, veuillez relancer le service docker avec :
sudo systemctl restart docker
Et voilà, tous les prochains container créés enverrons leurs logs à Loki !
Depuis Debian ou tout autres distributions Linux c'est un peu plus compliqué : il faut installer et configurer l'agent Promtail pour l'envoi des logs.
1. Téléchargez le binaire de Promtail depuis le Github :
curl -s https://api.github.com/repos/grafana/loki/releases/latest | grep browser_download_url | cut -d '"' -f 4 | grep promtail-linux-amd64.zip | wget -i -
Une fois le téléchargement terminé, dézippez le dans /usr/local/bin :
unzip promtail-linux-amd64.zip
sudo mv promtail-linux-amd64 /usr/local/bin/promtail
2. Créez un fichier de configuration YAML pour Promtail dans le dossier /usr/local/bin :
sudo nano /etc/promtail-local-config.yaml
3. Ajoutez le contenu suivant au fichier :
server:
http_listen_port: 9080
grpc_listen_port: 0
positions:
filename: /data/loki/positions.yaml
clients:
- url: <URL_LOKI>
scrape_configs:
- job_name: system
static_configs:
- targets:
- localhost
labels:
job: varlogs
__path__: /var/log/*log
4. Créez le service pour Promtail :
sudo tee /etc/systemd/system/promtail.service<<EOF
[Unit]
Description=Promtail service
After=network.target
[Service]
Type=simple
User=root
ExecStart=/usr/local/bin/promtail -config.file /etc/promtail-local-config.yaml
[Install]
WantedBy=multi-user.target
EOF
5. Lancez le service Promtail :
sudo systemctl daemon-reload
sudo systemctl start promtail.service
Vous pouvez vérifier le statut du service avec systemctl status promtail.service. L'agent Promtail est maintenant installé et configuré pour envoyer vos logs systemd vers Loki.
Pour voir les logs et leurs statistiques, il faut connecter Loki dans Grafana.
Dans Grafana, ajouter la source de donnée Loki :


Et configurer la source de donnée de cette façon :
Dans URL, mettez l'URL de votre Loki http://serveur:3100 ou nom-du-container:3100 si vous utilisez Loki sous docker sur le même réseau que Grafana.

Vos logs sont maintenant accessible dans Grafana. Allons voir comment les consulter !
Vous pouvez consulter vos logs brut directement depuis l'onglet Explorer de Grafana :

A vous de jouer avec les requêtes pour remonter les logs que vous souhaitez.
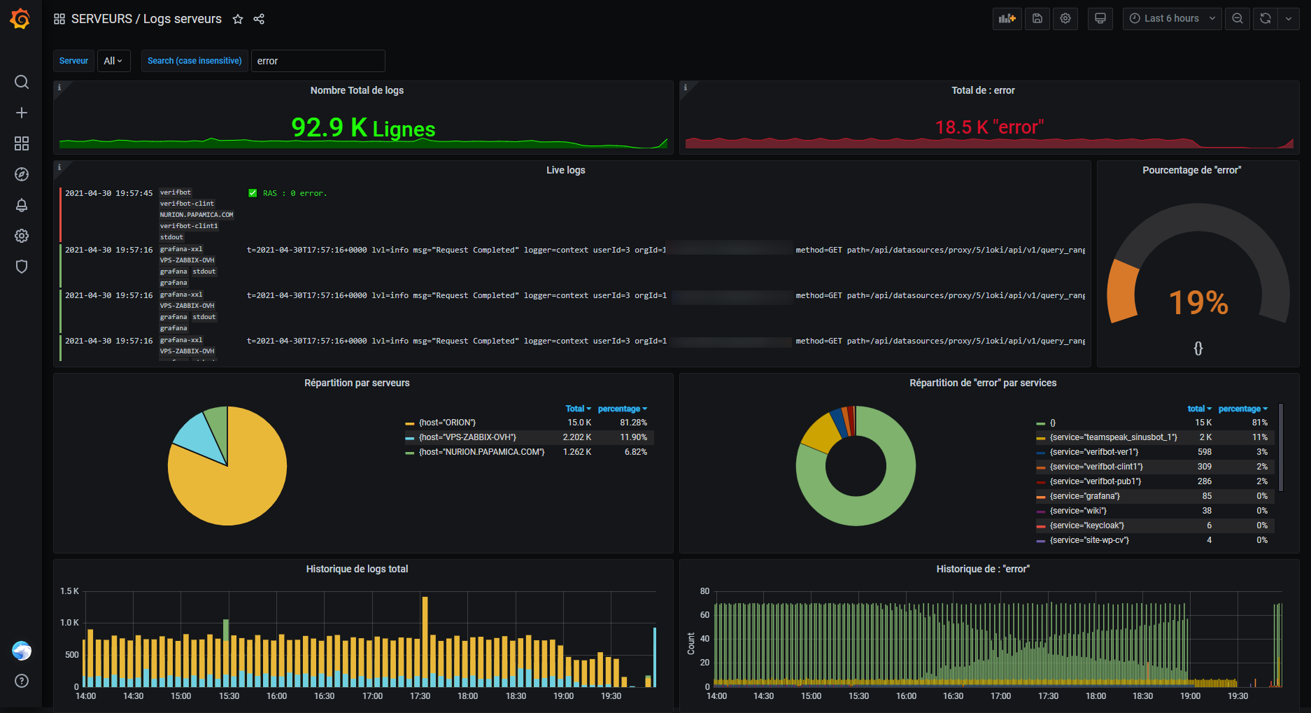
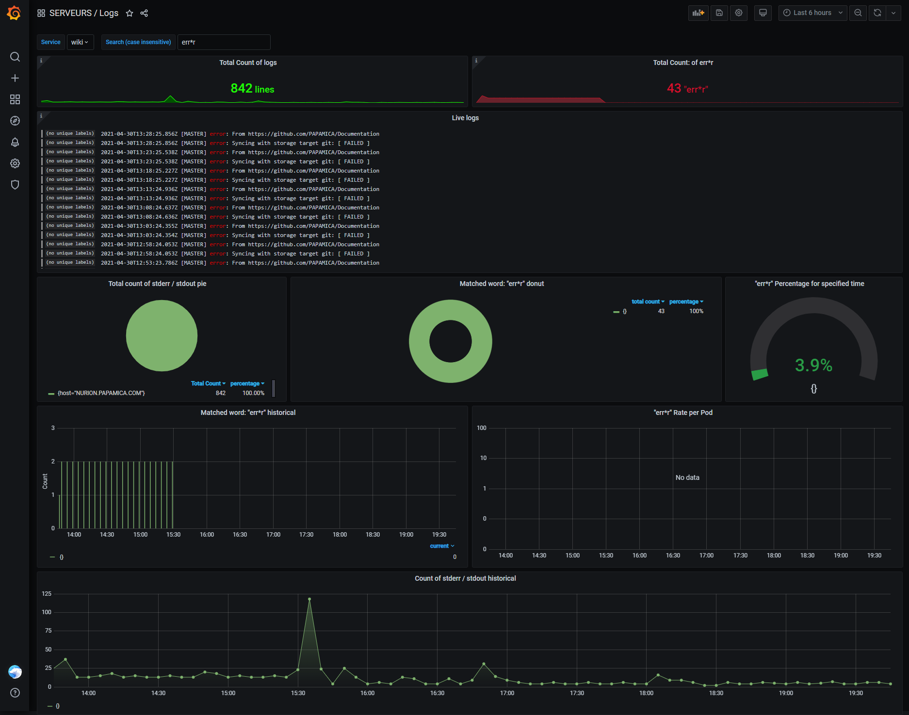
Vu que je suis particulièrement gentil, je vous partage mes deux petits bébés : mes dashboards Grafana pour mes logs.

Dashboard disponible ici : Github

Dashboard disponible ici : Github